百微云能源管理平台
一、概述
百微云能源管理平台采用分层分布式系统体系结构,对建筑的电力、燃气、水等各分类能耗数据进行采集、处理,并分析建筑能耗状况,实现建筑节能应用等。
通过能源计划,能源监控,能源统计,能源消费分析,重点能耗设备管理,能源计量设备管理等多种手段,使企业管理者对企业的能源成本比重,发展趋势有准确的掌握,并将企业的能源消费计划任务分解到各个生产部门车间,使节能工作责任明确,促进企业健康稳定发展。

二、系统作用
A)完善能源信息的采集、存储、管理和能源的有效利用
对能源数据进行分析、处理和加工,能源调度人员和专业能源管理人员就能实时掌握系统状态,经过系统的合理调整,确保系统运行在最佳状态。
B)在公司层面对能源系统采用分散控制和集中管理
将在公司全局角度审视能源的基本管理需求,满足能源工艺系统分散特性和能源管理需要集中的客观要求,以适应钢厂的战略发展需要。
C)减少管理环节,优化管理流程,建立客观能源消耗评价体系
实现在信息分析基础上的能源监控和能源管理的流程优化再造,满足能源设备管理、运行管理等的自动化,建立客观的以数据为依据的能源消耗评价体系,向管理要效益。
D)减少能源系统运行成本,提高劳动生产率
可以实现简化能源运行管理,减少日常管理的人力投入,节约人力资源成本,提高劳动生产率。
E)加快系统的故障处理,提高对全厂性能源事故的反应能力
能迅速从全局的角度了解系统的运行状况,故障的影响程度等,及时采取系统的措施,限制故障范围的进一步扩大,并有效恢复系统的正常运行。

F)通过优化能源调度和平衡指挥系统,节约能源和改善环境
将通过优化能源管理的方式和方法,改进能源平衡的技术手段,实时了解钢厂的能源需求和消耗的状况,能有效地减少高炉煤气的放散,提高转炉煤气的回收率,采用综合平衡和燃料转换使用的系统方法,使能源的合理利用达到一个新的水平。
G)为进一步对能源数据进行挖掘、分析、加工和处理提供条件
百微云能源管理平台的建设,不仅可有效解决能源实时平衡管理和监控管理,还可以通过对大量历史数据的归档和管理,为进一步对数据进行挖掘、分析、加工和处理创造条件。
三、系统功能
1、信息处理子系统
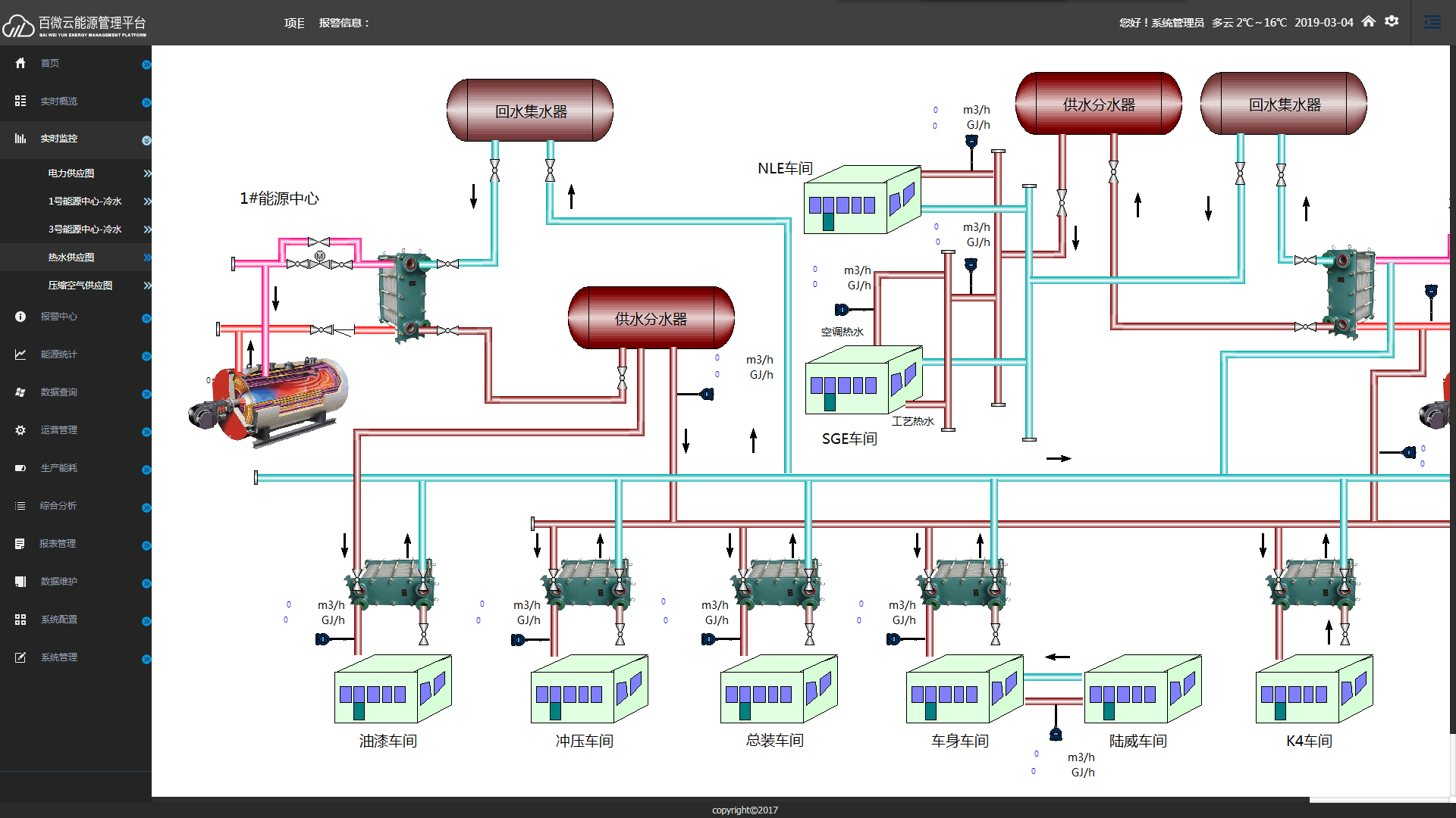
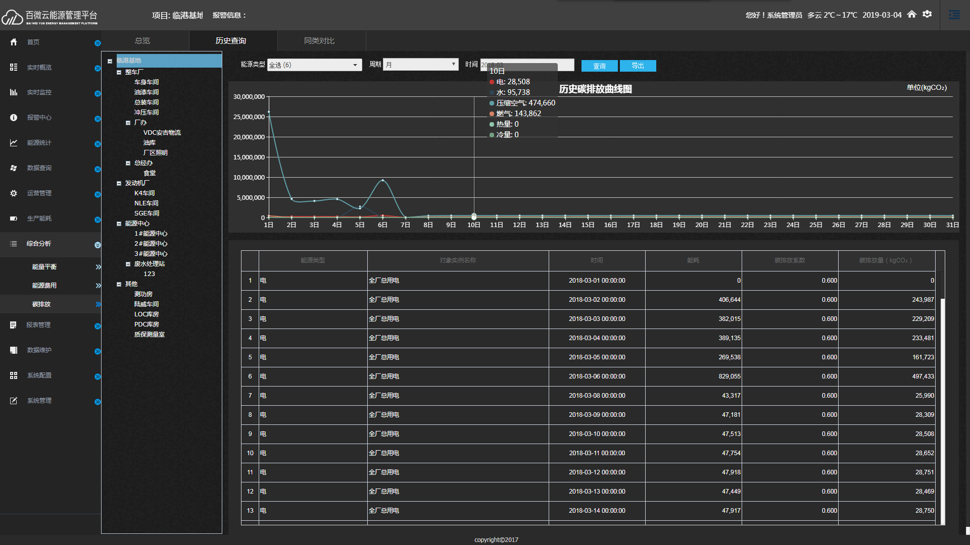
信息处理子系统的基本功能是数据采集和过程监控,它是能源管理系统的基础子系统,包括了最基本的SCADA系统功能:a)不同需求的数据采集(周期采集、中断采集、SOE);b)分类数据归档(实时数据、短时数据、统计数据、历史数据、记录);c)实时闭环调节;d)逻辑分析处理(条件联锁、越限报警等);e)人机界面(过程图、过程曲线、设定和查询等);f)管理报表(瞬时报、正点报、日报、月报等);g)基本数据处理等。
2、故障处理子系统
故障处理子系统主要包括:监测;分级报警(按轻、重故障分类);信息记录和归档(按类别);故障基本分析(时序记录分析、在线查询等);故障分析专家系统等。
3、能源管理子系统
能源管理子系统的基本功能包括:a)能源计划管理(计划编制、跟踪等);b)能源实绩管理(实绩分析、归档、查询、平衡分析、成本分析、对标分析等);c)能源质量管理(质量分析、质量跟踪、趋势评估、越限警告等);d)运行技术支持(运行方式管理、停复役管理、操作评估等);e)预测分析(在线预测决策、能耗预测分析、电力负荷预测等)。
